在 Ktor Server 中使用 OpenTelemetry 進行分散式追蹤
所需依賴項:io.opentelemetry.instrumentation:opentelemetry-ktor-3.0
程式碼範例: opentelemetry
Ktor 與 OpenTelemetry 整合 — 這是一個開源的可觀測性框架,用於收集 遙測資料,例如追蹤 (traces)、指標 (metrics) 和日誌 (logs)。它提供了一種標準方式來儀器化應用程式並將資料 匯出到 Grafana 或 Jaeger 等監控和可觀測性工具。
KtorServerTelemetry 外掛程式在 Ktor 伺服器應用程式中啟用傳入 HTTP 請求的分散式追蹤。它 會自動建立包含路由、HTTP 方法和狀態碼資訊的 span,從傳入請求標頭中提取現有的追蹤上下文 (trace context),並允許 自訂 span 名稱、屬性 (attributes) 和 span 種類 (span kinds)。
在客戶端,OpenTelemetry 提供了 KtorClientTelemetry 外掛程式,用於收集 對外部服務發出 HTTP 呼叫的追蹤。
新增依賴項
若要使用 KtorServerTelemetry,您需要在建置腳本中包含 opentelemetry-ktor-3.0 artifact:
配置 OpenTelemetry
在您的 Ktor 應用程式中安裝 KtorServerTelemetry 外掛程式之前,您需要配置並初始化一個 OpenTelemetry 實例。此實例負責管理遙測資料,包括追蹤和指標。
自動配置
配置 OpenTelemetry 的常見方式是使用 AutoConfiguredOpenTelemetrySdk。 這透過根據系統屬性和環境變數自動配置匯出器 (exporters) 和資源 (resources) 來簡化設定。
您仍然可以自訂自動偵測到的配置 — 例如,透過新增一個 service.name 資源 屬性:
package com.example
import io.opentelemetry.api.OpenTelemetry
import io.opentelemetry.sdk.autoconfigure.AutoConfiguredOpenTelemetrySdk
import io.opentelemetry.semconv.ServiceAttributes
fun getOpenTelemetry(serviceName: String): OpenTelemetry {
return AutoConfiguredOpenTelemetrySdk.builder().addResourceCustomizer { oldResource, _ ->
oldResource.toBuilder()
.putAll(oldResource.attributes)
.put(ServiceAttributes.SERVICE_NAME, serviceName)
.build()
}.build().openTelemetrySdk
}程式化配置
若要在程式碼中定義匯出器、處理器 (processors) 和傳播器 (propagators),而不是依賴基於環境的配置,您可以使用 OpenTelemetrySdk。
以下範例展示了如何使用 OTLP 匯出器、一個 span 處理器 和一個追蹤上下文傳播器來程式化配置 OpenTelemetry:
import io.opentelemetry.api.OpenTelemetry
import io.opentelemetry.api.trace.propagation.W3CTraceContextPropagator
import io.opentelemetry.context.propagation.ContextPropagators
import io.opentelemetry.exporter.otlp.trace.OtlpGrpcSpanExporter
import io.opentelemetry.sdk.OpenTelemetrySdk
import io.opentelemetry.sdk.trace.SdkTracerProvider
import io.opentelemetry.sdk.trace.export.BatchSpanProcessor
fun configureOpenTelemetry(): OpenTelemetry {
val spanExporter = OtlpGrpcSpanExporter.builder()
.setEndpoint("http://localhost:4317")
.build()
val tracerProvider = SdkTracerProvider.builder()
.addSpanProcessor(BatchSpanProcessor.builder(spanExporter).build())
.build()
return OpenTelemetrySdk.builder()
.setTracerProvider(tracerProvider)
.setPropagators(ContextPropagators.create(W3CTraceContextPropagator.getInstance()))
.buildAndRegisterGlobal()
}如果您需要完全控制遙測設定,或者您的部署環境無法依賴 自動配置,請使用此方法。
如需更多資訊,請參閱 OpenTelemetry SDK 元件文件。
安裝 KtorServerTelemetry
若要將 KtorServerTelemetry 外掛程式安裝到應用程式,請在指定的模組中將其傳遞給 install 函數, 並設定已配置的 OpenTelemetry 實例:
import io.ktor.server.engine.*
import io.ktor.server.netty.*
import io.ktor.server.application.*
import io.opentelemetry.instrumentation.*
fun main() {
embeddedServer(Netty, port = 8080) {
val openTelemetry = getOpenTelemetry(serviceName = "opentelemetry-ktor-sample-server")
install(KtorServerTelemetry){
setOpenTelemetry(openTelemetry)
}
// ...
}.start(wait = true)
}
import io.ktor.server.application.*
import io.opentelemetry.instrumentation.*
// ...
fun Application.module() {
val openTelemetry = getOpenTelemetry(serviceName = "opentelemetry-ktor-sample-server")
install(KtorServerTelemetry){
setOpenTelemetry(openTelemetry)
}
// ...
}確保在安裝任何其他日誌或遙測相關的外掛程式之前安裝
KtorServerTelemetry。
配置追蹤
您可以自訂 Ktor 伺服器記錄和匯出 OpenTelemetry span 的方式。以下選項可讓您調整 哪些請求被追蹤、span 如何命名、它們包含哪些屬性以及 span 種類如何確定。
如需這些概念的更多資訊,請參閱 OpenTelemetry 追蹤文件。
追蹤額外的 HTTP 方法
預設情況下,此外掛程式會追蹤標準 HTTP 方法 (GET、POST、PUT 等)。若要追蹤額外或自訂方法, 請配置 knownMethods 屬性:
install(KtorServerTelemetry) {
// ...
knownMethods(HttpMethod.DefaultMethods + CUSTOM_METHOD)
}擷取標頭
若要將特定的 HTTP 請求標頭包含為 span 屬性,請使用 capturedRequestHeaders 屬性:
install(KtorServerTelemetry) {
// ...
capturedRequestHeaders(HttpHeaders.UserAgent)
}選擇 span 種類
若要根據請求特性覆寫 span 種類 (例如 SERVER、CLIENT、PRODUCER、CONSUMER), 請使用 spanKindExtractor 屬性:
install(KtorServerTelemetry) {
// ...
spanKindExtractor {
if (httpMethod == HttpMethod.Post) {
SpanKind.PRODUCER
} else {
SpanKind.CLIENT
}
}
}新增自訂屬性
若要在 span 的開始或結束時附加自訂屬性,請使用 attributesExtractor 屬性:
install(KtorServerTelemetry) {
// ...
attributesExtractor {
onStart {
attributes.put("start-time", System.currentTimeMillis())
}
onEnd {
attributes.put("end-time", Instant.now().toEpochMilli())
}
}
}額外屬性
若要微調整個應用程式的追蹤行為,您還可以配置額外的 OpenTelemetry 屬性, 例如傳播器、屬性限制以及啟用/禁用儀器化。如需更多詳情,請參閱 OpenTelemetry Java 配置指南。
使用 Grafana LGTM 驗證遙測資料
若要視覺化並驗證您的遙測資料,您可以將追蹤、指標和日誌匯出到分散式追蹤後端, 例如 Grafana。grafana/otel-lgtm 一體化映像包含了 Grafana、 Tempo (追蹤)、Loki (日誌) 和 Mimir (指標)。
使用 Docker Compose
建立一個包含以下內容的 docker-compose.yml 檔案:
services:
grafana-lgtm:
image: grafana/otel-lgtm:latest
ports:
- "4317:4317" # OTLP gRPC 接收器 (追蹤、指標、日誌)
- "4318:4318" # OTLP HTTP 接收器
- "3000:3000" # Grafana 使用者介面
environment:
- GF_SECURITY_ADMIN_USER=admin
- GF_SECURITY_ADMIN_PASSWORD=admin
restart: unless-stopped若要啟動 Grafana LGTM 一體化容器,請執行以下命令:
docker compose up -d使用 Docker CLI
或者,您可以使用 Docker 命令列直接執行 Grafana:
docker run -d --name grafana_lgtm \
-p 4317:4317 \ # OTLP gRPC 接收器 (追蹤、指標、日誌)
-p 4318:4318 \ # OTLP HTTP 接收器
-p 3000:3000 \ # Grafana 使用者介面
-e GF_SECURITY_ADMIN_USER=admin \
-e GF_SECURITY_ADMIN_PASSWORD=admin \
grafana/otel-lgtm:latest應用程式匯出配置
若要將遙測資料從您的 Ktor 應用程式傳送到 OTLP 端點,請配置 OpenTelemetry SDK 以使用 gRPC 協定。您可以在建構 SDK 之前透過環境變數設定這些值:
export OTEL_TRACES_EXPORTER=otlp
export OTEL_EXPORTER_OTLP_PROTOCOL=grpc
export OTEL_EXPORTER_OTLP_ENDPOINT=http://localhost:4317或使用 JVM 旗標:
-Dotel.traces.exporter=otlp -Dotel.exporter.otlp.protocol=grpc -Dotel.exporter.otlp.endpoint=http://localhost:4317存取 Grafana UI
一旦執行,Grafana UI 將可在 http://localhost:3000/ 存取。
- 在 http://localhost:3000/ 開啟 Grafana UI。
- 使用預設憑證登入:
- 使用者:
admin - 密碼:
admin
- 使用者:
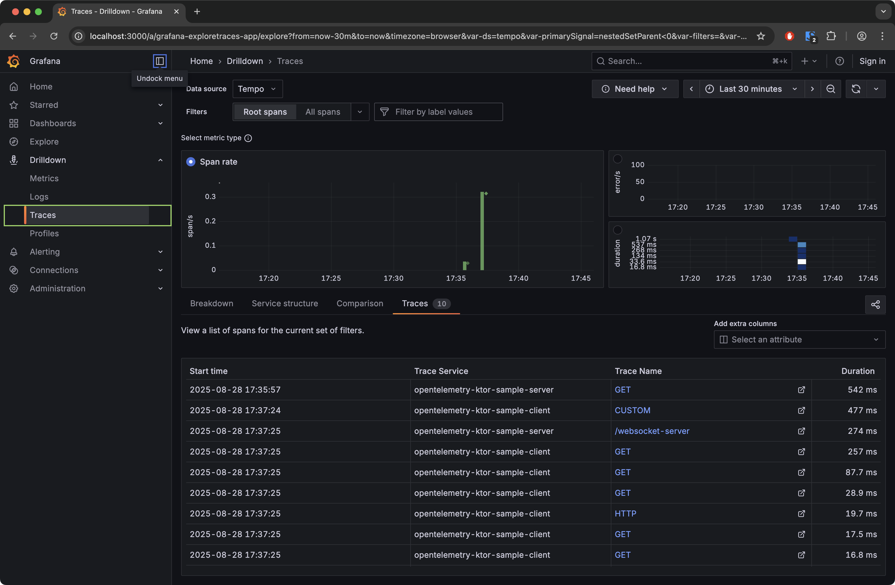
- 在左側導覽選單中,前往 鑽取 (Drilldown) → 追蹤 (Traces):
進入 追蹤 (Traces) 視圖後,您可以: - 選擇費率 (Rate)、錯誤 (Errors) 或持續時間 (Duration) 指標。
- 應用 span 篩選器 (例如,依服務名稱或 span 名稱) 以縮小您的資料範圍。
- 檢視追蹤、檢查詳細資訊並與 span 時間軸互動。
